欢迎来到通沃官网!
官方微信 021-68901761
当前所在位置  »  业务范围 » 环境流程图

联系我们

  • 地址:上海市浦东新区金新路58号银桥大厦1609室
  • 联系电话:021-68901761
  • 公司邮箱:
  • 传真:
立即咨询

环保:50种工业废气、废水等工艺流程图

环保:50种工业废气、废水等工艺流程图

化 学 水 流 程 图

环保:50种工业废气、废水等工艺流程图

循环水场流程图

环保:50种工业废气、废水等工艺流程图

含盐污水处理流程图

环保:50种工业废气、废水等工艺流程图

含油污水处理流程图

50种工业废气、废水等工艺流程图环保:50种工业废气、废水等工艺流程图

常减压电脱盐装置原则流程

环保:50种工业废气、废水等工艺流程图

CDU装置原则流程

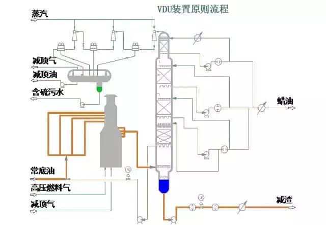
环保:50种工业废气、废水等工艺流程图

VDU装置原则流程

环保:50种工业废气、废水等工艺流程图

轻烃回收装置原则流程

环保:50种工业废气、废水等工艺流程图

RDS装置流程图

环保:50种工业废气、废水等工艺流程图

PSA装置流程图

环保:50种工业废气、废水等工艺流程图

加氢裂化反应部分流程图

环保:50种工业废气、废水等工艺流程图

加氢裂化分馏部分流程图(一)

环保:50种工业废气、废水等工艺流程图

加氢裂化分馏部分流程图(二)

环保:50种工业废气、废水等工艺流程图

催化装置反再部分流程图

环保:50种工业废气、废水等工艺流程图

催化分馏部分流程图

环保:50种工业废气、废水等工艺流程图

催化吸收稳定部分流程图

环保:50种工业废气、废水等工艺流程图

催化装置烟气回收部分流程图

环保:50种工业废气、废水等工艺流程图

干气脱硫装置流程图

环保:50种工业废气、废水等工艺流程图

液化气脱硫

环保:50种工业废气、废水等工艺流程图

液化气脱硫醇

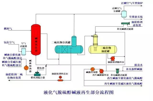
环保:50种工业废气、废水等工艺流程图

液化气脱硫醇碱液再生部分流程图

环保:50种工业废气、废水等工艺流程图

汽油脱硫脱硫醇装置流程图

环保:50种工业废气、废水等工艺流程图

气体分馏装置流程图

环保:50种工业废气、废水等工艺流程图

MIBE装置流程图

环保:50种工业废气、废水等工艺流程图

连续重整预加氢反应部分流程图

环保:50种工业废气、废水等工艺流程图

连续重整预加氢分馏部分流程图

环保:50种工业废气、废水等工艺流程图

连续重整反应部分流程图

环保:50种工业废气、废水等工艺流程图

连续重整再接触部分流程图

环保:50种工业废气、废水等工艺流程图

连续重整后分馏部分流程图

环保:50种工业废气、废水等工艺流程图

连续重整再生部分流程图

环保:50种工业废气、废水等工艺流程图

连续重整热工部分流程图

环保:50种工业废气、废水等工艺流程图

异构化装置流程图

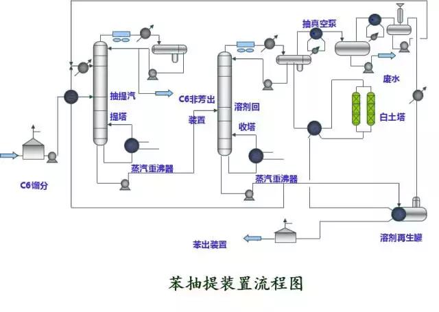
环保:50种工业废气、废水等工艺流程图

苯抽提装置流程图

环保:50种工业废气、废水等工艺流程图

柴油加氢反应部分流程图

环保:50种工业废气、废水等工艺流程图

柴油加氢分馏部分流程图

环保:50种工业废气、废水等工艺流程图

航煤加氢反应部分流程图

环保:50种工业废气、废水等工艺流程图

航煤加氢分馏部分流程图

环保:50种工业废气、废水等工艺流程图

制氢装置流程图

环保:50种工业废气、废水等工艺流程图

制氢造汽部分流程简图

环保:50种工业废气、废水等工艺流程图

硫磺回收制硫部分流程图

环保:50种工业废气、废水等工艺流程图

硫磺回收尾气部分流

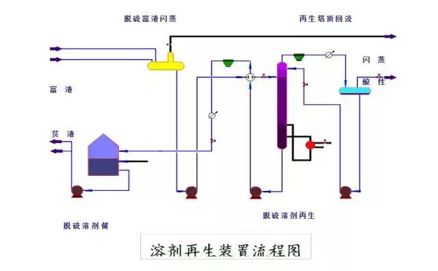
环保:50种工业废气、废水等工艺流程图

溶剂再生装置流程图

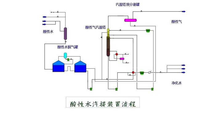
环保:50种工业废气、废水等工艺流程图

酸性水汽提装置流程

环保:50种工业废气、废水等工艺流程图

PP装置反应部分流程图

环保:50种工业废气、废水等工艺流程图

PP装置闪蒸、汽蒸部分流程图

环保:50种工业废气、废水等工艺流程图

PP装置造粒部分流程图

环保:50种工业废气、废水等工艺流程图

储运系统装置、罐区油品系统管线冲洗原则流程图

环保:50种工业废气、废水等工艺流程图

储运放空系统流程图

环保:50种工业废气、废水等工艺流程图

空 分 系 统 流 程 图